Managing Elasticsearch effectively – especially as environments grow in size and complexity – can quickly become a challenging task. Performance tuning, identifying the true root cause behind slowdowns, and optimizing resource allocation often demand specialized expertise and a significant investment in time.
In enterprise ecosystems, where observability underpins critical services and reliability expectations are high, these operational burdens translate directly into cost, risk, and service quality.
With AutoOps, Elastic is introducing a fundamentally new approach to cluster operations. This capability, now available for free across both Elastic Cloud and self-managed deployments, aims to simplify and automate tasks that have traditionally required deep technical knowledge.
AutoOps continuously analyzes hundreds of metrics from your Elasticsearch environment, providing real-time insights, automated diagnostics, optimization suggestions, and guided remediation steps – all without the need for additional infrastructure or licensing overhead.
In practice, this shifts operational management from a reactive, manual model to a far more proactive and intelligent one – reducing troubleshooting time, preventing issues before they escalate, and making day-to-day cluster administration noticeably more efficient.
Elastic AutoOps introduces a far more streamlined way to optimize, troubleshoot, and operate Elasticsearch environments. Instead of relying on manual checks or deep internal knowledge.
AutoOps constantly evaluates the health of your cluster, highlights what needs attention, and guides you through the resolution with clear, actionable steps. At its core, AutoOps brings together several capabilities that simplify day-to-day operations:
What emerges is a solution that makes Elasticsearch operations more predictable, more efficient, and significantly less time-consuming – particularly for teams managing large or business-critical environments.
AutoOps operates in three primary phases:
A. Metrics Collection
Elastic Agent collects telemetry from your cluster and sends it securely to Elastic Cloud. AutoOps currently supports Elasticsearch 7.17.x and above. [elastic.co]
B. Analysis Engine
The AutoOps backend compares collected metrics against known patterns of:
These detections are backed by Elastic’s acquired Opster technology – specialized in Elasticsearch operational intelligence. [nand-research.com]
C. Recommendations & Resolution
When issues arise, AutoOps provides:
✔ Cluster Status & Node-Level Insights
AutoOps highlights failing nodes, oversized shards, memory pressures, and misconfigurations. This allows admins to intervene before incidents turn into outages. [elastic.co]
✔ Indexing & Search Performance Analysis
It detects:
✔ Resource Utilization Optimization
AutoOps identifies:
✔ Multi-Cluster Dashboard
If you operate multiple deployments (Cloud, ECK, ECE, self-managed), AutoOps provides a centralized view to compare and detect anomalies. [elastic.co]
AutoOps is currently available for:
It’s not available for:
Cost:
As part of evaluating how realistic and valuable AutoOps can be in a production-like scenario, I decided to build a small but meaningful test environment. The idea is to replicate a typical NetEye-based Elasticsearch setup and observe how AutoOps behaves when connected to a test environment.
Step 1 – Prepare the Elasticsearch Test Single node
To begin, I deployed a fresh instance of NetEye 4.46 running Elastic Stack 9.2.6. Alongside it, I set up a Rocky Linux client, which I will use as the host for the Elastic Agent responsible for collecting metrics and sending them to Elastic Cloud. This keeps the NetEye system clean while still enabling full visibility for AutoOps.
Step 2 – Connect the Cluster to AutoOps
Following Elastic’s official workflow:
1. Log into Elastic Cloud
2. Go to Connected Clusters → Connect Self-Managed Cluster
3. The wizard will guide installation of Elastic Agent (via Linux, Docker, Kubernetes, or ECK), in my case Linux:

4. Ensure outbound network connectivity for metrics shipment to Elastic Cloud
[elastic.co]
After completing the enrollment, the agent begins collecting data from the NetEye Elasticsearch node and streams it to AutoOps.
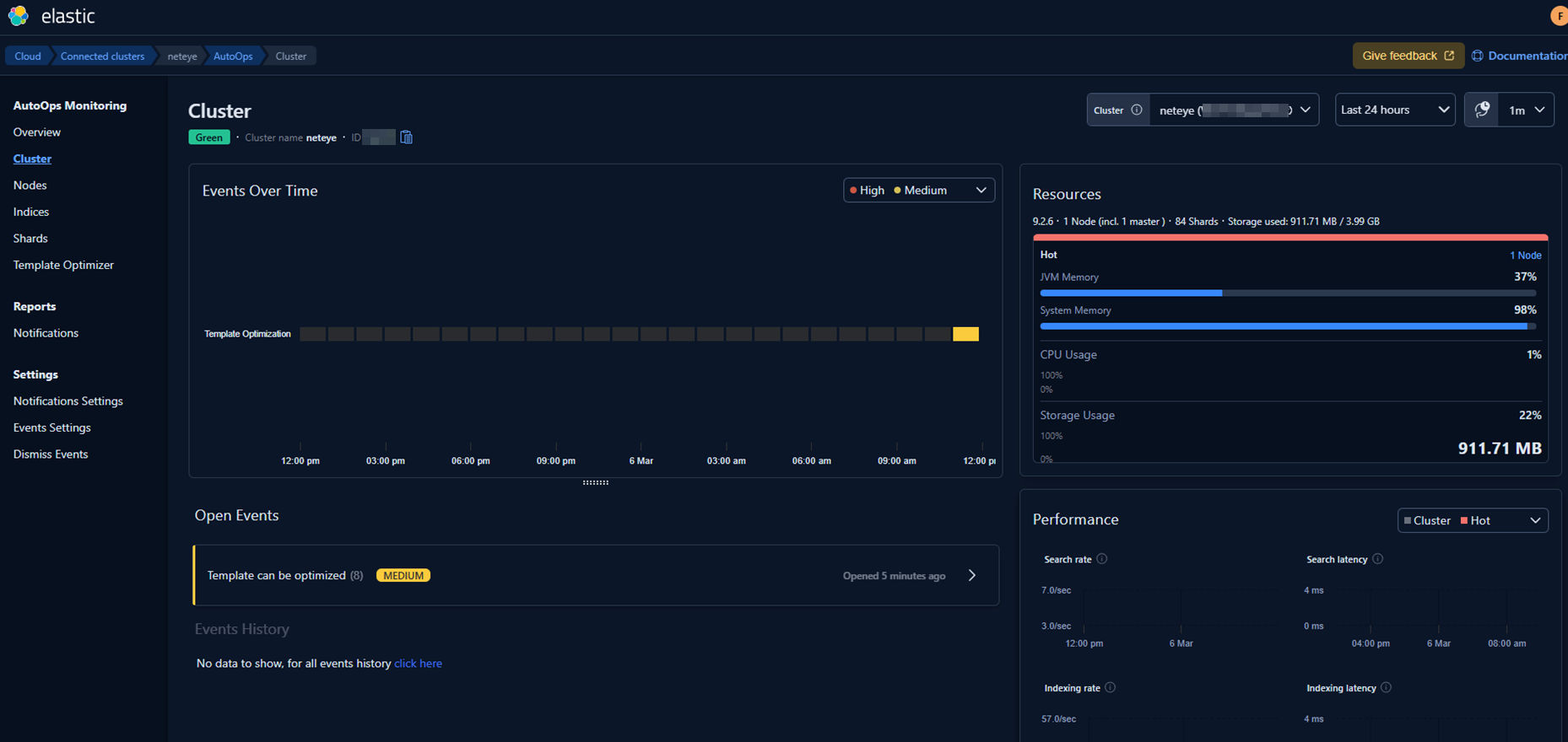
Step 3 – Watch the result
After a while you’ll see this:

AutoOps starts analyzing the cluster and presents the first insights:

Since this is a completely fresh environment, it initially lacks some of our usual templates and configuration standards. AutoOps immediately highlights these gaps and suggests corrective actions.
So I fixed those with the following suggestions:


And then in my environment I set the new value on all templates.
A quick restart of the Elastic Agent on Rocky Linux allowed the system to pick up the changes in real time. (Alternatively, AutoOps would have incorporated the updates automatically after a little while.)
The next stage of this evaluation could focus on a real production‑like environment and/or on simulating realistic operational scenarios, such as:
In addition to these technical stress tests, I’m also planning to explore how AutoOps notifications can be natively integrated into NetEye, leveraging our existing alerting and event‑handling ecosystem. This would allow operational insights produced by AutoOps to flow directly into NetEye’s monitoring environment, making the entire troubleshooting and remediation process even more seamless.
Elastic AutoOps adds an interesting new dimension to the way we can operate Elasticsearch clusters within NetEye. Thanks to the Enterprise features already available in NetEye, we have the flexibility to experiment with advanced capabilities like AutoOps and evaluate how they can complement our existing monitoring, alerting, and observability workflows.
This first exploration was only a starting point – a way to understand how AutoOps behaves when connected to a clean, freshly installed NetEye environment. In upcoming posts, I plan to dive more deeply into these topics and explore how AutoOps can be combined with NetEye’s built‑in features, including the possibility of integrating its notifications directly into our event management workflows.
At the same time, with the release of the new Elastic Stack 9.3, which will also be available in the upcoming NetEye 4.47, there will be even more opportunities to test new components, compare behaviors, and understand how these innovations can improve day‑to‑day operational efficiency. One of the best would be Chat with your data: building custom AI agents, based on different connectors on different public AI systems. Here’s a preview image:

And here’s another preview:

There’s still a lot to explore – and I’m looking forward to sharing the next steps of this incredible journey.
Did you find this article interesting? Does it match your skill set? Our customers often present us with problems that need customized solutions. In fact, we’re currently hiring for roles just like this and others here at Würth IT Italy.